ストア様の管理画面より、アプリ>スマート配送先バリデーション を選択いただきますと当アプリの管理画面が開きます。
今月の利用可能件数が確認できます。
この表示の場合は、Checkout Extensibility アップグレードに対応した新バージョンへ切り替えが完了しています。
有効になっていると、下記の自動補正機能がサンキューページにて適応されます。
※旧バージョンはサンキューページバリデーションが有効化されていれば、自動補正も有効化されています。
住所に含まれる「ヶ」⇔「ケ」などの表記ゆれや、北海道の「北3条」→「北三条」といったアラビア数字・漢数字の差異を、日本郵便のデータをもとに自動修正して注文の配送先住所を更新します。 佐川e飛伝、ヤマトB2クラウドといった送り状発行システムでのエラーを防ぐことができます。
自動修正される例
「ヶ」「ケ」を日本郵便の住所に合わせる
「北3条」などの北海道の地名に含まれる数字を漢数字「北三条」に変換
電話番号の先頭が国際形式の「+81」の時「0」に変換(設定から有効化が必要です)
詳しくは、下記のURLをご参照ください。
自動補正機能
サンキューページバリデーションの新バージョン(拡張機能版)に対応した自動補正機能に関する記事です。

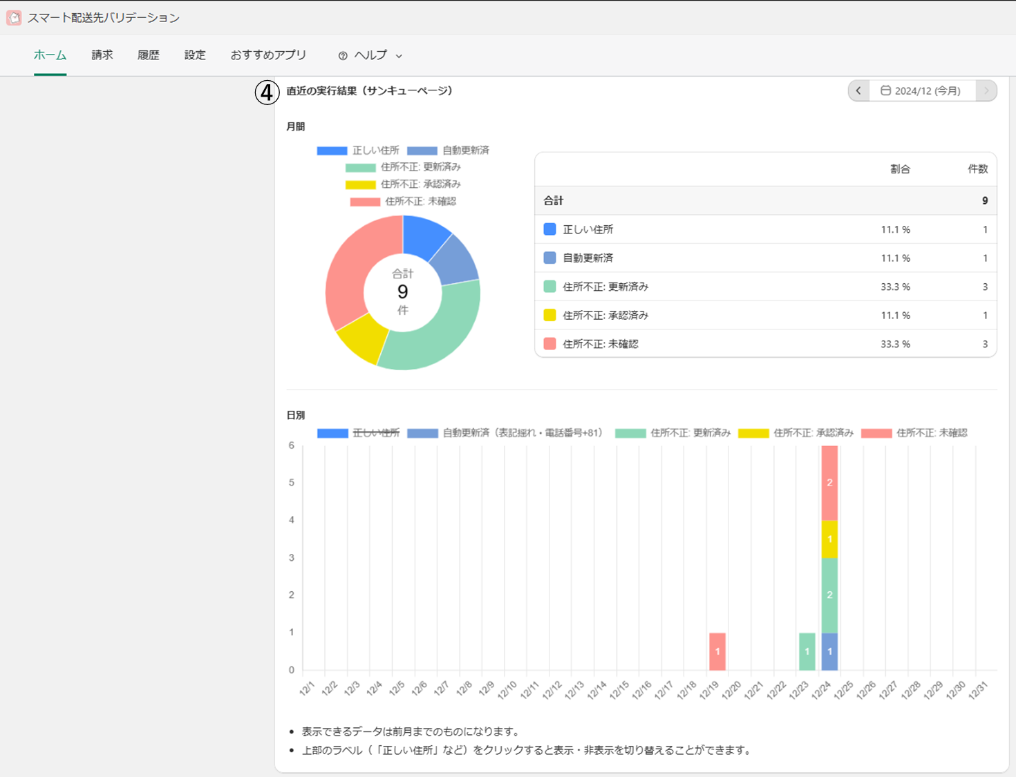
バリデーションされた履歴の統計結果が確認できます。
現在利用中のプラン、当月の利用可能注文数の確認が可能です。
※住所チェックをして不正が検知された場合のみ、「履歴」画面にリストで表示されます。
OK:入力された住所に問題ありません。
更新済み:同ページ内にサジェストを表示し、サジェストの住所を選択して更新されました(「この住所で更新しますか」ボタンが押下されました)。もしくは、直接入力フォームから更新されました。
承認済み:警告バナーを出しましたが、元の住所を選択しました(「この住所で間違いありません」ボタンが押下されました)。
自動修正:警告バナーは表示されず、アプリの自動補正機能で住所が更新されました。
未確認:警告バナーを表示しましたが、何もアクションをせずにブラウザを閉じたか、警告バナーが表示されてから60分が経過しました(警告バナーによる住所更新は最大60分以内です)。
OK:入力された電話番号に問題ありません。
更新済み:直接入力フォームから更新されました。
承認済み:警告バナーを出しましたが、元の電話番号を選択しました(「この電話番号で間違いありません」ボタンが押下されました)。
自動修正:警告バナーは表示されず、電話番号が
+81から始まっていたので0に自動修正されました。未確認:警告バナーを表示しましたが、何もアクションをせずにブラウザを閉じたか、警告バナーが表示されてから60分が経過しました(警告バナーによる電話番号更新は最大60分以内です)。
なし:電話番号の入力がされていません。
詳細画面では、「お客様氏名」・「入力された住所/電話番号」・「サジェストされた住所」(サジェストがあった場合のみ)・「修正後の住所/電話番号」を確認できます。
画面左上の
注文詳細を見るボタンから、該当の注文詳細画面を開くことができます。例:住所・電話番号を直接入力で修正された注文履歴
アプリが保持する個人情報は60日間のため、履歴の詳細も60日以内のもののみ参照可能です。60日を過ぎた履歴の詳細を確認する場合は、注文詳細へ行き、「タイムライン」で住所更新の記録をご確認ください。
60日以前の注文でも、注文詳細のタイムラインから「スマート配送先バリデーション」による更新記録が確認できます。
最新の住所が表示されていますが、他の更新が発生していなければ当アプリによる更新後の値になります。
注意点
電話番号については、内部データとして0から始まる値に更新していても、この画面上では+81 と表示される仕様になっています。
追加のバリデーション項目などを設定できます。
電話番号の国コードの自動修正
電話番号バリデーション 設定を有効時のみ、ご利用いただける機能です。
配送先の電話番号が国際形式で、日本の国番号
+81から始まる場合、0に自動で変換します。警告バナーは表示されず、自動補正されます。自動変換した上で、桁数が不正だった場合は、警告バナーを表示して修正を促します。
注文タグ
有効化すると、該当のイベント時に注文に対してタグが付与されます。 タグは半角カンマ区切りで複数指定が可能です。
住所更新時:購入者が注文の配送先を更新したとき、または自動修正により配送先が更新されたときに付与されます。
住所未確認時:配送先住所に誤りがあり、かつ購入者が配送先の更新・承認を行わず60分が経過したときに付与されます。(ポップアップor警告バナーを表示してから、60分間のみ、配送先更新が可能であるため、それを過ぎた場合
未確認扱いとなります。)
注意点
注文の状況によって「住所更新時」「住所未確認時」のタグが両方付与される場合があります。
例: 「電話番号の国コードの自動修正」設定を有効化している、
電話番号が +81 から始まっていたので 0 に自動修正した
「住所は間違っていたのでポップアップ(警告バナー)を表示した」のように、住所と電話番号で異なる更新ステータスとなることがあります。
上記のような場合、ポップアップ(警告バナー)を表示してから更新可能時間内に承認・更新が行われないと、結果として「住所更新時(自動修正された分)」「住所未確認時」のタグが両方付与されている状態になります。
更新可能時間
※厳密には住所更新とのバッティングを防ぐため設定時間+1分後としております。
サンキューページにて購入が完了してから住所更新が可能な時間を、3〜60分の間で指定できます。(初期値は60分です。) 設定した時間を超えて住所更新をしようとすると、警告バナーと更新ボタンの下にエラーメッセージ 配送先の更新可能時間が終了しました。と表示されます。
バリデーション項目
英語表記チェック
配送先が日本国内宛であるにもかかわらず、市区町村・住所が英語表記(アルファベット)で記載されていた場合、警告バナーを表示して日本語表記へ修正するように促します。
郵便番号を基に日本語表記の住所をサジェスト可能な場合、同ページ内に修正バナーが表示されます。
電話番号バリデーション
配送先の電話番号の桁数チェックを行います。
固定電話は10桁、携帯電話は11桁であることをチェックします。
電話番号のみ不正と判断された場合は、サンキューページに下記のような警告バナーを表示します。
※住所も電話番号も不正と判断された場合は、「入力住所に誤りがあり、正確な住所が推測可能でない場合」と同じ見た目の警告バナーを表示し、直接入力欄に電話番号の項目が表示されます。
Shopify Flow
Shopify Flowとの連携を行うための設定です。別途設定が必要になりますので、Shopify Flow連携についてをご参照ください。
ご利用プランの上限件数に対する利用割合をトリガーとして、メール通知を送信することができます。
例えばベーシックプラン(1000件 / 月) で通知条件を
当月の利用割合が 80 %以上のときと設定すると、利用件数が800件以上になったときに利用通知メールが送信されます。
設定項目について
通知設定
利用割合と通知先メールアドレスの組み合わせとして登録します。
3つまで登録が可能です。
通知条件
プランの上限件数に対する現在の利用件数の割合を % 表記で指定できます。
ゲージの青い部分は現在の利用率、赤いポイントが通知のしきい値の部分を表しています。これらの値は当月の値であり、前月の繰り越しを含んでおりませんのでご注意ください。
通知先メールアドレス
設定ごとに5つまで登録が可能です。
この設定で登録したメールアドレスのみに送信されます。(ストアに登録済みのメールアドレスには送信されません)
ステータス
当月の通知状況を、
通知済みか未通知かで表しています。
その他の仕様
無制限プランでは利用上限がないため、本機能はご利用いただけませんのでご了承ください。
毎時00分に条件の判定を行っております。通知が送信されるタイミングは条件を満たした直後ではなく、その後の判定タイミング(00分)であることにご注意ください。
通知の回数は基本的に設定ごとに毎月1回までです。ただしプランの変更や設定の条件の変更を行った後、再度条件を満たすと通知が再送信されます。
通知メールの内容
履歴機能
本ページの下部では送信された通知メールの履歴が表示されます。
送信日時、条件、送信先と、実際に送られたメールの文面イメージなどが確認できます。